Project

General

Profile

Actions

기능(Feature) #2659

open

기능(Feature) #2428: [New feature] Hotel Room Mapping System

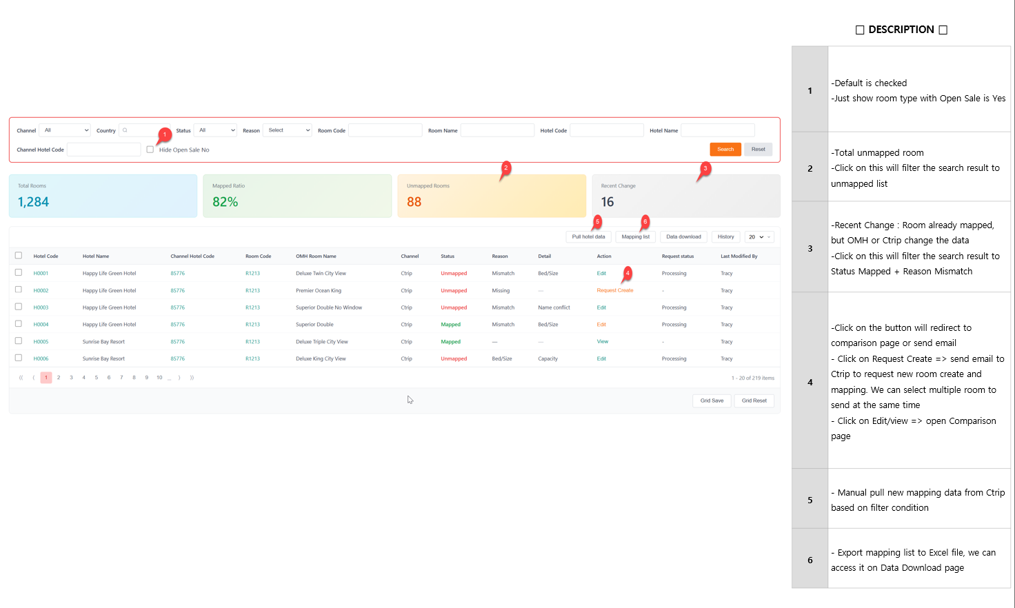
[Mapping UI] Room mapping dashboard page

Added by Joseph Vo 3 months ago. Updated 2 months ago.

Status:
진행(Doing)
Priority:
보통(Normal)
Assignee:
Start date:
12/24/2025
Due date:
% Done:

0%

Estimated time:
Part:
Build env.:


Files

picture730-1.png (203 KB) picture730-1.png Joseph Vo, 12/17/2025 03:39 AM
Actions #1

Updated by Dante Le 2 months ago

  • Status changed from 신규(New) to 진행(Doing)
  • Start date set to 12/24/2025
Actions

Also available in: Atom PDF

Add picture from clipboard (Maximum size: 50 MB)