개선(improvement) #1086
closed개선(improvement) #1031: Proposal to Define Clear Permission Logic by Country and User Role
1. Review and Update Dashboard Permissions
100%
Description
Add lại quyền hạn access trên dashboard theo doc
Link: https://ohmylab-my.sharepoint.com/:x:/g/personal/kim_hs_ohmyhotel_com/EQmbDSDNM3ZIgFVWHslCVeABc84EfFQ1bPocLqnMHrJCDQ?wdOrigin=TEAMS-MAGLEV.p2p_ns.rwc&wdExp=TEAMS-TREATMENT&wdhostclicktime=1754442020660&web=1
Files
Related issues
Updated by Tom Dong 6 months ago
Script mySQL¶
*1. Create category *
BS_MASTER_CODE
INSERT INTO BS_MASTER_CODE
(MASTER_CODE, MASTER_CODE_NAME_EN, MASTER_CODE_NAME_KO, MASTER_CODE_NAME_JA, MASTER_CODE_NAME_VI, MASTER_CODE_NAME_ZH, REFER_MASTER_CODE, CONTROL_REMARK, USE_YN, FIRST_INSERT_UNO, FIRST_INSERT_DATETIME, LAST_UPDATE_UNO, LAST_UPDATE_DATETIME, MASTER_CODE_NAME_ZS)
VALUES('US025', '[Dashboard Permission] All permission', '[Dashboard Permission] All permission', NULL, NULL, NULL, 'DP', 'ALL', 'Y', 90049, '2025-09-11 11:50:57', 90049, '2025-09-11 13:49:25', NULL);
INSERT INTO BS_MASTER_CODE
(MASTER_CODE, MASTER_CODE_NAME_EN, MASTER_CODE_NAME_KO, MASTER_CODE_NAME_JA, MASTER_CODE_NAME_VI, MASTER_CODE_NAME_ZH, REFER_MASTER_CODE, CONTROL_REMARK, USE_YN, FIRST_INSERT_UNO, FIRST_INSERT_DATETIME, LAST_UPDATE_UNO, LAST_UPDATE_DATETIME, MASTER_CODE_NAME_ZS)
VALUES('US026', '[Dashboard Permission] Korea Data only', '[Dashboard Permission] Korea Data only', NULL, NULL, NULL, 'DP', 'KR', 'Y', 90049, '2025-09-11 11:52:58', 90049, '2025-09-11 13:49:25', NULL);
INSERT INTO BS_MASTER_CODE
(MASTER_CODE, MASTER_CODE_NAME_EN, MASTER_CODE_NAME_KO, MASTER_CODE_NAME_JA, MASTER_CODE_NAME_VI, MASTER_CODE_NAME_ZH, REFER_MASTER_CODE, CONTROL_REMARK, USE_YN, FIRST_INSERT_UNO, FIRST_INSERT_DATETIME, LAST_UPDATE_UNO, LAST_UPDATE_DATETIME, MASTER_CODE_NAME_ZS)
VALUES('US027', '[Dashboard Permission] VietNam Data Only', '[Dashboard Permission] VietNam Data Only', NULL, NULL, NULL, 'DP', 'VN', 'Y', 90049, '2025-09-11 11:56:01', 90049, '2025-09-11 13:49:25', NULL);
INSERT INTO BS_MASTER_CODE
(MASTER_CODE, MASTER_CODE_NAME_EN, MASTER_CODE_NAME_KO, MASTER_CODE_NAME_JA, MASTER_CODE_NAME_VI, MASTER_CODE_NAME_ZH, REFER_MASTER_CODE, CONTROL_REMARK, USE_YN, FIRST_INSERT_UNO, FIRST_INSERT_DATETIME, LAST_UPDATE_UNO, LAST_UPDATE_DATETIME, MASTER_CODE_NAME_ZS)
VALUES('US028', '[Dashboard Permission] Japan Data Only', '[Dashboard Permission] Japan Data Only', NULL, NULL, NULL, 'DP', 'JP', 'Y', 90049, '2025-09-11 12:02:34', 90049, '2025-09-11 13:49:25', NULL);
MASTER COUNTRY
INSERT INTO BS_MASTER_CODE
(MASTER_CODE, MASTER_CODE_NAME_EN, MASTER_CODE_NAME_KO, MASTER_CODE_NAME_JA, MASTER_CODE_NAME_VI, MASTER_CODE_NAME_ZH, REFER_MASTER_CODE, CONTROL_REMARK, USE_YN, FIRST_INSERT_UNO, FIRST_INSERT_DATETIME, LAST_UPDATE_UNO, LAST_UPDATE_DATETIME, MASTER_CODE_NAME_ZS)
VALUES('CO010', 'Dashboard permission country', 'Dashboard permission country', 'Dashboard permission country', 'Dashboard permission country', 'Dashboard permission country', NULL, 'Dashboard permission country', 'Y', 90049, '2025-09-10 12:10:50', 90049, '2025-09-10 12:10:50', NULL);
COUNTRY LIST
INSERT INTO BS_DETAIL_CODE
(MASTER_CODE, DETAIL_CODE, DETAIL_CODE_NAME_EN, DETAIL_CODE_NAME_KO, DETAIL_CODE_NAME_JA, DETAIL_CODE_NAME_VI, DETAIL_CODE_NAME_ZH, REFER_CODE1, REFER_CODE2, REFER_NUMBER1, REFER_NUMBER2, REFER_NUMBER3, CONTROL_REMARK, DISPLAY_ORDER, USE_YN, FIRST_INSERT_UNO, FIRST_INSERT_DATETIME, LAST_UPDATE_UNO, LAST_UPDATE_DATETIME, DETAIL_CODE_NAME_ZS)
VALUES('CO010', 'COD01', 'Japan', 'Japan', NULL, NULL, NULL, 'JP', 'JPY', NULL, NULL, NULL, NULL, 10, 'Y', 90049, '2025-09-10 12:12:42', 90049, '2025-09-12 17:23:11', NULL);
INSERT INTO BS_DETAIL_CODE
(MASTER_CODE, DETAIL_CODE, DETAIL_CODE_NAME_EN, DETAIL_CODE_NAME_KO, DETAIL_CODE_NAME_JA, DETAIL_CODE_NAME_VI, DETAIL_CODE_NAME_ZH, REFER_CODE1, REFER_CODE2, REFER_NUMBER1, REFER_NUMBER2, REFER_NUMBER3, CONTROL_REMARK, DISPLAY_ORDER, USE_YN, FIRST_INSERT_UNO, FIRST_INSERT_DATETIME, LAST_UPDATE_UNO, LAST_UPDATE_DATETIME, DETAIL_CODE_NAME_ZS)
VALUES('CO010', 'COD02', 'Korea', 'Korea', NULL, NULL, NULL, 'KR', 'KRW', NULL, NULL, NULL, NULL, 20, 'Y', 90049, '2025-09-10 12:14:04', 90049, '2025-09-12 17:23:03', NULL);
INSERT INTO BS_DETAIL_CODE
(MASTER_CODE, DETAIL_CODE, DETAIL_CODE_NAME_EN, DETAIL_CODE_NAME_KO, DETAIL_CODE_NAME_JA, DETAIL_CODE_NAME_VI, DETAIL_CODE_NAME_ZH, REFER_CODE1, REFER_CODE2, REFER_NUMBER1, REFER_NUMBER2, REFER_NUMBER3, CONTROL_REMARK, DISPLAY_ORDER, USE_YN, FIRST_INSERT_UNO, FIRST_INSERT_DATETIME, LAST_UPDATE_UNO, LAST_UPDATE_DATETIME, DETAIL_CODE_NAME_ZS)
VALUES('CO010', 'COD03', 'Vietnam', 'Vietnam', NULL, NULL, NULL, 'VN', 'VND', NULL, NULL, NULL, NULL, 30, 'Y', 90049, '2025-09-10 12:14:24', 90049, '2025-09-12 17:22:53', NULL);
2. Insert Data
INSERT INTO BS_DETAIL_CODE
(MASTER_CODE, DETAIL_CODE, DETAIL_CODE_NAME_EN, DETAIL_CODE_NAME_KO, USE_YN, FIRST_INSERT_UNO, FIRST_INSERT_DATETIME, LAST_UPDATE_UNO, LAST_UPDATE_DATETIME)
VALUES
('US025', 'DP001', 'soon@ohmyhotel.com', 'soon@ohmyhotel.com', 'Y', 90049, '2025-09-11 12:03:26', 90049, '2025-09-11 12:03:26'),
('US025', 'DP002', 'hs.ha@ohmyhotel.com', 'hs.ha@ohmyhotel.com', 'Y', 90049, '2025-09-11 12:03:26', 90049, '2025-09-11 12:03:26'),
('US025', 'DP003', 'my.kim@ohmyhotel.com', 'my.kim@ohmyhotel.com', 'Y', 90049, '2025-09-11 12:03:26', 90049, '2025-09-11 12:03:26'),
('US025', 'DP004', 'jw.yoon@ohmyhotel.com', 'jw.yoon@ohmyhotel.com', 'Y', 90049, '2025-09-11 12:03:26', 90049, '2025-09-11 12:03:26'),
('US025', 'DP005', 'jw.kim@ohmyhotel.com', 'jw.kim@ohmyhotel.com', 'Y', 90049, '2025-09-11 12:03:26', 90049, '2025-09-11 12:03:26'),
('US025', 'DP006', 'sw.park@ohmyhotel.com', 'sw.park@ohmyhotel.com', 'Y', 90049, '2025-09-11 12:03:26', 90049, '2025-09-11 12:03:26'),
('US025', 'DP007', 'cb.park@ohmyhotel.com', 'cb.park@ohmyhotel.com', 'Y', 90049, '2025-09-11 12:03:26', 90049, '2025-09-11 12:03:26'),
('US025', 'DP008', 'sk.yoo@ohmyhotel.com', 'sk.yoo@ohmyhotel.com', 'Y', 90049, '2025-09-11 12:03:26', 90049, '2025-09-11 12:03:26'),
('US025', 'DP009', 'kim.hs@ohmyhotel.com', 'kim.hs@ohmyhotel.com', 'Y', 90049, '2025-09-11 12:03:26', 90049, '2025-09-11 12:03:26'),
('US025', 'DP010', 'jy.won@ohmyhotel.com', 'jy.won@ohmyhotel.com', 'Y', 90049, '2025-09-11 12:03:26', 90049, '2025-09-11 12:03:26'),
('US025', 'DP011', 'kh.lee@ohmyhotel.com', 'kh.lee@ohmyhotel.com', 'Y', 90049, '2025-09-11 12:03:26', 90049, '2025-09-11 12:03:26'),
('US025', 'DP012', 'js.Jeon@ohmyhotel.com', 'js.Jeon@ohmyhotel.com', 'Y', 90049, '2025-09-11 12:03:26', 90049, '2025-09-11 12:03:26'),
('US025', 'DP013', 'sm.oh@ohmyhotel.com', 'sm.oh@ohmyhotel.com', 'Y', 90049, '2025-09-11 12:03:26', 90049, '2025-09-11 12:03:26'),
('US025', 'DP014', 'eh.bae@ohmyhotel.com', 'eh.bae@ohmyhotel.com', 'Y', 90049, '2025-09-11 12:03:26', 90049, '2025-09-11 12:03:26'),
('US025', 'DP015', 'kh.sim@ohmyhotel.com', 'kh.sim@ohmyhotel.com', 'Y', 90049, '2025-09-11 12:03:26', 90049, '2025-09-11 12:03:26'),
('US025', 'DP016', 'ar.wang@ohmyhotel.com', 'ar.wang@ohmyhotel.com', 'Y', 90049, '2025-09-11 12:03:26', 90049, '2025-09-11 12:03:26'),
('US025', 'DP017', 'ha.kang@ohmyhotel.com', 'ha.kang@ohmyhotel.com', 'Y', 90049, '2025-09-11 12:03:26', 90049, '2025-09-11 12:03:26'),
('US025', 'DP018', 'db.lim@ohmyhotel.com', 'db.lim@ohmyhotel.com', 'Y', 90049, '2025-09-11 12:03:26', 90049, '2025-09-11 12:03:26'),
('US025', 'DP019', 'hw.tan@ohmyhotel.com', 'hw.tan@ohmyhotel.com', 'Y', 90049, '2025-09-11 12:03:26', 90049, '2025-09-11 12:03:26'),
('US025', 'DP020', 'hy.yun@ohmyhotel.com', 'hy.yun@ohmyhotel.com', 'Y', 90049, '2025-09-11 12:03:26', 90049, '2025-09-11 12:03:26'),
('US025', 'DP021', 'ye.son@ohmyhotel.com', 'ye.son@ohmyhotel.com', 'Y', 90049, '2025-09-11 12:03:26', 90049, '2025-09-11 12:03:26'),
('US026', 'DP001', 'jh.seok@ohmyhotel.com', 'jh.seok@ohmyhotel.com', 'Y', 90049, '2025-09-11 12:03:26', 90049, '2025-09-11 12:03:26'),
('US026', 'DP002', 'dy.kim@ohmyhotel.com', 'dy.kim@ohmyhotel.com', 'Y', 90049, '2025-09-11 12:03:26', 90049, '2025-09-11 12:03:26'),
('US026', 'DP003', 'nh.choi@ohmyhotel.com', 'nh.choi@ohmyhotel.com', 'Y', 90049, '2025-09-11 12:03:26', 90049, '2025-09-11 12:03:26'),
('US026', 'DP004', 'yk.lee@ohmyhotel.com', 'yk.lee@ohmyhotel.com', 'Y', 90049, '2025-09-11 12:03:26', 90049, '2025-09-11 12:03:26'),
('US026', 'DP005', 'hs.park@ohmyhotel.com', 'hs.park@ohmyhotel.com', 'Y', 90049, '2025-09-11 12:03:26', 90049, '2025-09-11 12:03:26'),
('US026', 'DP006', 'sh.choi@ohmyhotel.com', 'sh.choi@ohmyhotel.com', 'Y', 90049, '2025-09-11 12:03:26', 90049, '2025-09-11 12:03:26'),
('US028', 'DP001', 'ej.son@ohmyhotel.com', 'ej.son@ohmyhotel.com', 'Y', 90049, '2025-09-11 12:03:26', 90049, '2025-09-11 12:03:26'),
('US025', 'DP022', 'tram.tt@ohmyhotel.com', 'tram.tt@ohmyhotel.com', 'Y', 90049, '2025-09-11 12:03:26', 90049, '2025-09-11 12:03:26'),
('US025', 'DP023', 'tuyen.tb@ohmyhotel.com', 'tuyen.tb@ohmyhotel.com', 'Y', 90049, '2025-09-11 12:03:26', 90049, '2025-09-11 12:03:26'),
('US025', 'DP024', 'tu.htn@ohmyhotel.com', 'tu.htn@ohmyhotel.com', 'Y', 90049, '2025-09-11 12:03:26', 90049, '2025-09-11 12:03:26'),
('US025', 'DP025', 'thinh.vp@ohmyhotel.com', 'thinh.vp@ohmyhotel.com', 'Y', 90049, '2025-09-11 12:03:26', 90049, '2025-09-11 12:03:26'),
('US025', 'DP026', 'duan.hd@ohmyhotel.com', 'duan.hd@ohmyhotel.com', 'Y', 90049, '2025-09-11 12:03:26', 90049, '2025-09-11 12:03:26'),
('US025', 'DP027', 'dung.dt@ohmyhotel.com', 'dung.dt@ohmyhotel.com', 'Y', 90049, '2025-09-11 12:03:26', 90049, '2025-09-11 12:03:26'),
('US025', 'DP028', 'vin.nd@ohmyhotel.com', 'vin.nd@ohmyhotel.com', 'Y', 90049, '2025-09-11 12:03:26', 90049, '2025-09-11 12:03:26'),
('US025', 'DP029', 'tien.dq@ohmyhotel.com', 'tien.dq@ohmyhotel.com', 'Y', 90049, '2025-09-11 12:03:26', 90049, '2025-09-11 12:03:26'),
('US025', 'DP030', 'tan.tm@ohmyhotel.com', 'tan.tm@ohmyhotel.com', 'Y', 90049, '2025-09-11 12:03:26', 90049, '2025-09-11 12:03:26'),
('US025', 'DP031', 'long.nk@ohmyhotel.com', 'long.nk@ohmyhotel.com', 'Y', 90049, '2025-09-11 12:03:26', 90049, '2025-09-11 12:03:26'),
('US025', 'DP032', 'dat.nt@ohmyhotel.com', 'dat.nt@ohmyhotel.com', 'Y', 90049, '2025-09-11 12:03:26', 90049, '2025-09-11 12:03:26'),
('US025', 'DP033', 'quoc.ln@ohmyhotel.com', 'quoc.ln@ohmyhotel.com', 'Y', 90049, '2025-09-11 12:03:26', 90049, '2025-09-11 12:03:26'),
('US025', 'DP034', 'phong.lt@ohmyhotel.com', 'phong.lt@ohmyhotel.com', 'Y', 90049, '2025-09-11 12:03:26', 90049, '2025-09-11 12:03:26'),
('US025', 'DP035', 'duong.bv@ohmyhotel.com', 'duong.bv@ohmyhotel.com', 'Y', 90049, '2025-09-11 12:03:26', 90049, '2025-09-11 12:03:26'),
('US027', 'DP001', 'anh.ptp@ohmyhotel.com', 'anh.ptp@ohmyhotel.com', 'Y', 90049, '2025-09-11 12:03:26', 90049, '2025-09-11 12:03:26'),
('US027', 'DP002', 'anh.ltk@ohmyhotel.com', 'anh.ltk@ohmyhotel.com', 'Y', 90049, '2025-09-11 12:03:26', 90049, '2025-09-11 12:03:26'),
('US027', 'DP003', 'minh.tn@ohmyhotel.com', 'minh.tn@ohmyhotel.com', 'Y', 90049, '2025-09-11 12:03:26', 90049, '2025-09-11 12:03:26'),
('US027', 'DP004', 'hoang.dxh@ohmyhotel.com', 'hoang.dxh@ohmyhotel.com', 'Y', 90049, '2025-09-11 12:03:26', 90049, '2025-09-11 12:03:26'),
('US027', 'DP005', 'duy.tn@ohmyhotel.com', 'duy.tn@ohmyhotel.com', 'Y', 90049, '2025-09-11 12:03:26', 90049, '2025-09-11 12:03:26'),
('US027', 'DP006', 'nhi.hhy@ohmyhotel.com', 'nhi.hhy@ohmyhotel.com', 'Y', 90049, '2025-09-11 12:03:26', 90049, '2025-09-11 12:03:26'),
('US027', 'DP007', 'trinh.dtk@ohmyhotel.com', 'trinh.dtk@ohmyhotel.com', 'Y', 90049, '2025-09-11 12:03:26', 90049, '2025-09-11 12:03:26'),
('US027', 'DP008', 'mthu.nh@ohmyhotel.com', 'mthu.nh@ohmyhotel.com', 'Y', 90049, '2025-09-11 12:03:26', 90049, '2025-09-11 12:03:26'),
('US027', 'DP009', 'khanh.tb@ohmyhotel.com', 'khanh.tb@ohmyhotel.com', 'Y', 90049, '2025-09-11 12:03:26', 90049, '2025-09-11 12:03:26'),
('US027', 'DP010', 'thanhnhan@ohmyhotel.com', 'thanhnhan@ohmyhotel.com', 'Y', 90049, '2025-09-11 12:03:26', 90049, '2025-09-11 12:03:26'),
('US027', 'DP011', 'trang.nt@ohmyhotel.com', 'trang.nt@ohmyhotel.com', 'Y', 90049, '2025-09-11 12:03:26', 90049, '2025-09-11 12:03:26'),
('US028', 'DP002', 'hiroki.terasaka@ohmyhotel.com', 'hiroki.terasaka@ohmyhotel.com', 'Y', 90049, '2025-09-11 12:03:26', 90049, '2025-09-11 12:03:26'),
('US028', 'DP003', 'yeonji@ohmyhotel.com', 'yeonji@ohmyhotel.com', 'Y', 90049, '2025-09-11 12:03:26', 90049, '2025-09-11 12:03:26'),
('US028', 'DP004', 'gt.park@ohmyhotel.com', 'gt.park@ohmyhotel.com', 'Y', 90049, '2025-09-11 12:03:26', 90049, '2025-09-11 12:03:26'),
('US028', 'DP005', 'hb.gwon@ohmyhotel.com', 'hb.gwon@ohmyhotel.com', 'Y', 90049, '2025-09-11 12:03:26', 90049, '2025-09-11 12:03:26'),
('US028', 'DP006', 'mr.jang@ohmyhotel.com', 'mr.jang@ohmyhotel.com', 'Y', 90049, '2025-09-11 12:03:26', 90049, '2025-09-11 12:03:26'),
('US028', 'DP007', 'chiaki.moriuchi@ohmyhotel.com', 'chiaki.moriuchi@ohmyhotel.com', 'Y', 90049, '2025-09-11 12:03:26', 90049, '2025-09-11 12:03:26'),
('US028', 'DP008', 'sangeun.im@ohmyhotel.com', 'sangeun.im@ohmyhotel.com', 'Y', 90049, '2025-09-11 12:03:26', 90049, '2025-09-11 12:03:26'),
('US028', 'DP009', 'hyeonseok.kim@ohmyhotel.com', 'hyeonseok.kim@ohmyhotel.com', 'Y', 90049, '2025-09-11 12:03:26', 90049, '2025-09-11 12:03:26'),
('US028', 'DP010', 'naoki.matsuda@ohmyhotel.com', 'naoki.matsuda@ohmyhotel.com', 'Y', 90049, '2025-09-11 12:03:26', 90049, '2025-09-11 12:03:26'),
('US028', 'DP011', 'ruka.yamamoto@ohmyhotel.com', 'ruka.yamamoto@ohmyhotel.com', 'Y', 90049, '2025-09-11 12:03:26', 90049, '2025-09-11 12:03:26'),
('US028', 'DP012', 'nguyen.my@ohmyhotel.com', 'nguyen.my@ohmyhotel.com', 'Y', 90049, '2025-09-11 12:03:26', 90049, '2025-09-11 12:03:26')
;
Updated by Tracy Truong 6 months ago
- File picture810-1.png picture810-1.png added
- File picture810-2.png picture810-2.png added
- File picture810-3.png picture810-3.png added
- Status changed from QA test to 완료(Done)
- Assignee changed from Tracy Truong to Tom Dong
Checked on Dev
1. Add Select list on Dashboard => ok
2. Don't have permission, alert appears & can not check dashboard
=> ok
3. Add permission as excel file
All permission: 35 Acc => ok
KR:6 acc => ok
JP:12 Acc => ok
VN: 11 acc => ok
For more details displayed on dashboard (revenue, margin, booking, room nights, ... by country), will check on STAG & Prod because Dev Env don't have data to check
Updated by Tom Dong 6 months ago
- File picture874-1.png picture874-1.png added
You can add a user with permissions on the system code page.

Updated by Tracy Truong 6 months ago
- Status changed from QA test to 피드백(Feedback)
- Assignee changed from Tracy Truong to Tom Dong
As demo & discuss yesterday, I will retest after update completely.
Please talk to us when everything is done
Updated by Tom Dong 6 months ago
- File picture250-1.png picture250-1.png added
- File picture250-2.png picture250-2.png added
Tracy Truong wrote in #note-16:
As demo & discuss yesterday, I will retest after update completely.
Please talk to us when everything is done
I have fixed issue, please check again on DEV
img confirm issue:
Updated by Tracy Truong 6 months ago
- File image.png added
- File picture953-1.png added
- File picture953-2.png added
- Status changed from QA test to 완료(Done)
- Assignee changed from Tracy Truong to Tom Dong
Updated by Tracy Truong 6 months ago
Recheck on Dev,
1. CUR default by country => ok
3. Hotel acc show all => ok
Updated by ziniy Kang 6 months ago
- Subject changed from Review and Update Dashboard Permissions to 1. Review and Update Dashboard Permissions
Updated by Tracy Truong 6 months ago
- File picture904-1.png picture904-1.png added
- File picture904-2.png picture904-2.png added
- File picture904-5.png picture904-5.png added
- File picture904-6.png picture904-6.png added
- Status changed from QA test to 완료실패(Failed)
- Assignee changed from Tracy Truong to Tom Dong
Acc có 2 permission vẫn vào đc Dashboard.
VD: 2 permission VN và JP, vào dashboard: country là vietnam, tiền tệ default JPY
=> failed
Case 1: All permission
1. Reservation by country : don't have data
2. Reservation by country of each channels : don't have data
As is: đang default JP data
Check lại với plan thử xem mình có mặc định hiện dữ liệu JP không nha
Case 2: Permission by country
1. KR permission => ok
2. JP permission: Revenue by Buying currency (Bk date ngày 22 Sep) vẫn có 1 night tính trên KRW, check lại data giúp em nha.
3. VN permission: => ok
Check giúp em công thức tính của MoM/ QoQ/ Yearly Performance Report là gì nha. Vì permission là VN/JP/KR nhưng khi search dựa trên tiền tệ USD vẫn có kết quả.
Case 3: No permission => ok
Updated by Tom Dong 6 months ago
Tracy Truong wrote in #note-28:
Acc có 2 permission vẫn vào đc Dashboard.
VD: 2 permission VN và JP, vào dashboard: country là vietnam, tiền tệ default JPY
=> failedCase 1: All permission
1. Reservation by country : don't have data
2. Reservation by country of each channels : don't have data
As is: đang default JP data
Check lại với plan thử xem mình có mặc định hiện dữ liệu JP không nhaCase 2: Permission by country
1. KR permission => ok
2. JP permission: Revenue by Buying currency (Bk date ngày 22 Sep) vẫn có 1 night tính trên KRW, check lại data giúp em nha.
3. VN permission: => okCheck giúp em công thức tính của MoM/ QoQ/ Yearly Performance Report là gì nha. Vì permission là VN/JP/KR nhưng khi search dựa trên tiền tệ USD vẫn có kết quả.
Case 3: No permission => ok
Đó là trường hợp booking 3rd Party , dữ liệu bình thường. Tiêu biểu case em test là (22/09 -> K25092211479H01)
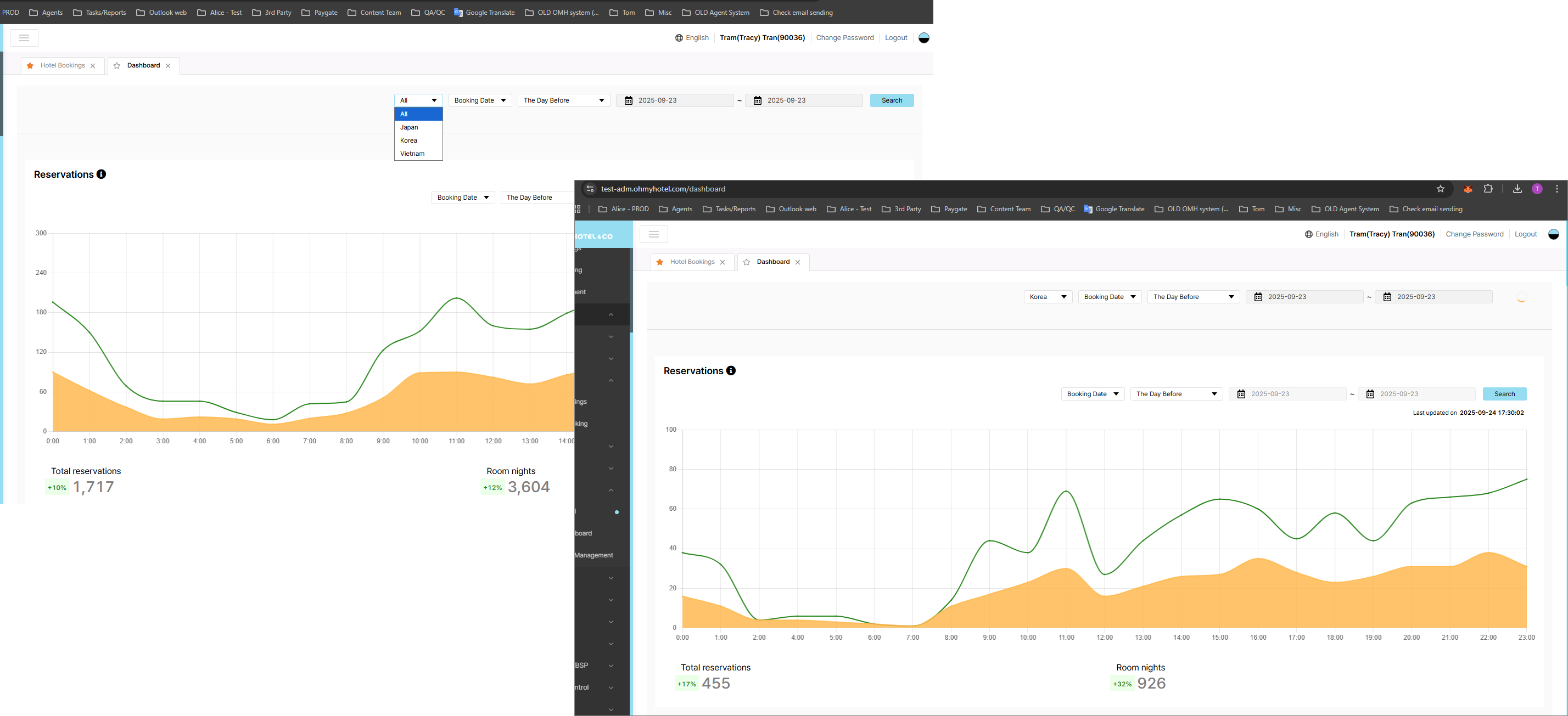
Updated by Tracy Tran 6 months ago
- File image (13).png image (13).png added
- File hình ảnh.png hình ảnh.png added
- File Screenshot 2025-09-24 172855.png Screenshot 2025-09-24 172855.png added
- File Vn check.PNG Vn check.PNG added
- Status changed from QA test to 피드백(Feedback)
- Assignee changed from Tracy Tran to ziniy Kang
Checked permission with member in VN Office
No permission: OK.png)
VN permission: OK
All permission: OK
There are a different amt between MOM/QOQ table with other table has been created under new task.
ziniy Kang Kang please update KR side as discuss on group chat.
Updated by ziniy Kang 5 months ago
- Related to QA #1715: [Dashboard] Amount does not match between tables under same condition. added
Updated by ziniy Kang 5 months ago
- Status changed from 피드백(Feedback) to 완료(Done)
- Assignee changed from ziniy Kang to Tom Dong
KR team check done.
Updated by ziniy Kang 5 months ago
- Status changed from 완료(Done) to 확인(Confirmed)